Grafana表格绘制
选择一个关联标签
instance 是机器 ip,不会重复,所以我用这个做关联字段。
第一个查询我会保留多一些标签,(可以使用 sum by ... (instance) 保留想要的标签)其他的查询尽量只保留关联字段。
默认配置了多个查询,并将 Grafana 图表类型设置成 table 后,再将查询的格式设置成 Table,显示如下,有以下几个问题:
整合多个查询在一张表里面
现在显示的是 3 个查询,通过一个选框来切换的,我们想要让这 3 个查询显示在一个框中,可以在 Grafana 的 Transform data 中增加一个 Join by field, 我这里以 instance 这个字段做关联,也就是说同样的 instance 认为是一条数据。可以看到展示出来只有一条数据了,并且选框没有了。
移除不想展示的字段
上面可以看到数据已经被关联成了一条,但是有很多不想显示的字段,在 Transform data 中增加一个 Organize fields by name,经过调整后
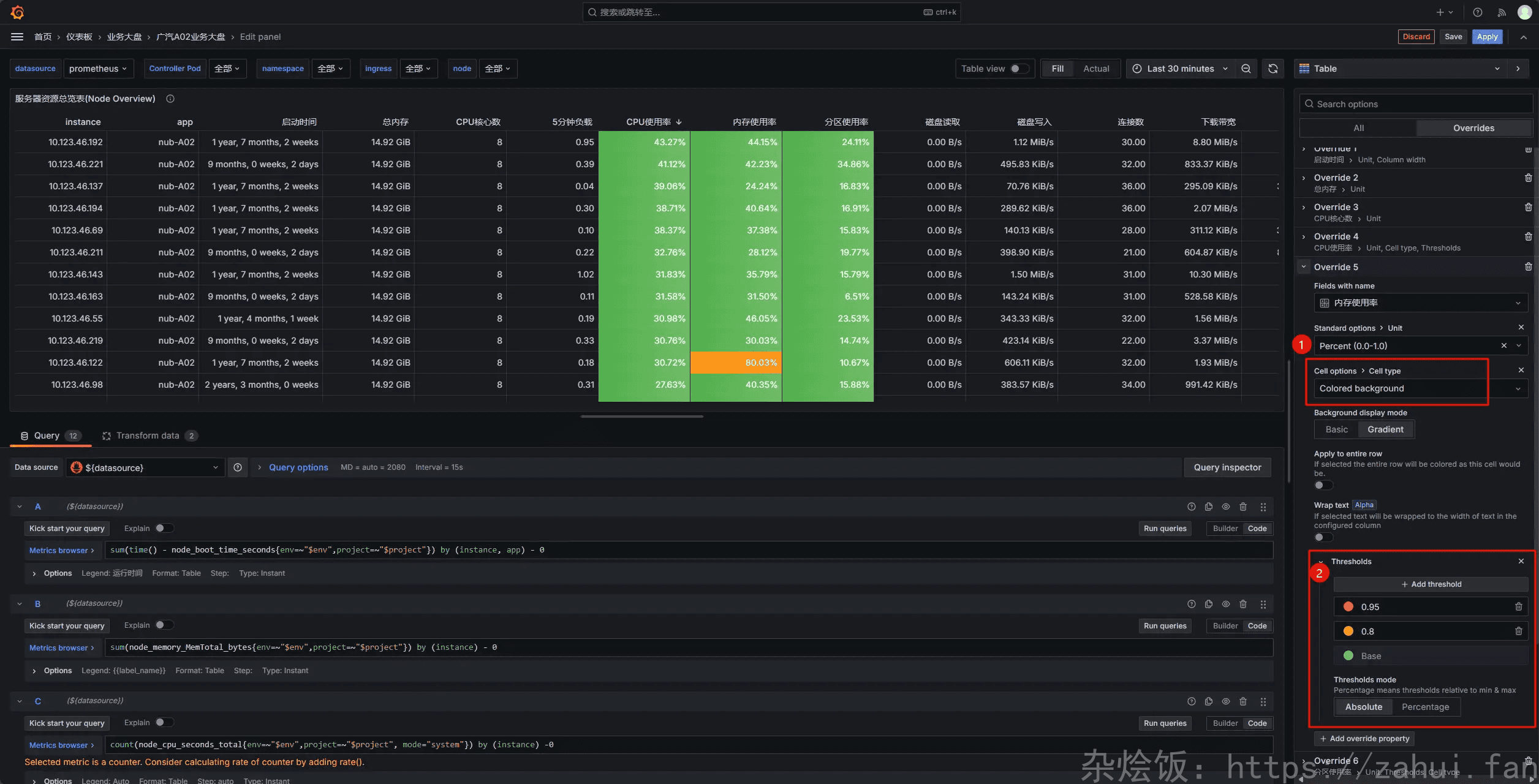
修改字段单位
上面的运行时间,单位是秒,需要调整一下单位,在 Override 中调整:
给表格分配颜色
这里的 unit 单位是 percent 0-1 所以下面的阈值也应该设置为 0-1 之间,比如超过 95% 设置成红色,超过 80% 设置成黄色。
本博客所有文章除特别声明外,均采用 CC BY-NC-SA 4.0 许可协议。转载请注明来源 杂烩饭!
评论





